AI-powered Managed Services Operational Intelligence & SLA Reporting Platform

تفاصيل العمل

Project Overview

I designed and built an AI-powered Managed Services Operational Intelligence & SLA Reporting Platform that transforms raw IT service data into structured, executive-ready operational reports and insights.

The platform enables organizations to monitor, analyze, and improve their IT service delivery performance across:

Service Level Agreements (SLA)

Incident Management

Service Requests

Infrastructure Monitoring

Availability & Performance Metrics

Operational Risk & Insights

It acts as a decision-support system for MSP operations and NOC teams, converting fragmented operational data into clear, actionable intelligence through automated reporting and analytics.

At its core, the system combines data aggregation pipelines, SLA analytics, and AI-assisted insights generation to ensure both visibility and operational excellence.

My Role

I led the end-to-end design and implementation, including:

Operational data modeling and SLA KPI design

Backend analytics and reporting pipeline architecture

AI-driven insights generation (executive summaries, risks, recommendations)

Dashboard design aligned with ITIL operational standards

Integration strategy with monitoring and ticketing systems

System scalability and production-readiness decisions

This was built as a production-grade operational platform, not a static reporting tool.

Architecture & Approach

The system follows a data-driven, backend-first architecture:

Operational data ingestion (tickets, monitoring systems, SLA metrics)

Data normalization and KPI computation

SLA analytics and performance evaluation

AI-generated insights (executive summaries, highlights, risks)

Dashboard visualization and structured report generation

Continuous improvement loop (recommendations & optimization tracking)

A key design principle was bridging raw operational data with executive-level visibility, ensuring technical metrics are translated into business-relevant insights.

Tech Stack & Frameworks

Frontend: React (interactive dashboards)

Backend: Node.js / Express (analytics & API layer)

Data Sources: ServiceDesk Plus, monitoring tools (e.g., Site24x7)

AI Models: Google Vertex AI (Gemini for insights generation)

Cloud: Google Cloud Platform

Reporting: Automated structured reports (DOCX/PDF)

Data Processing: KPI engines + structured JSON pipelines

Key Engineering Contributions

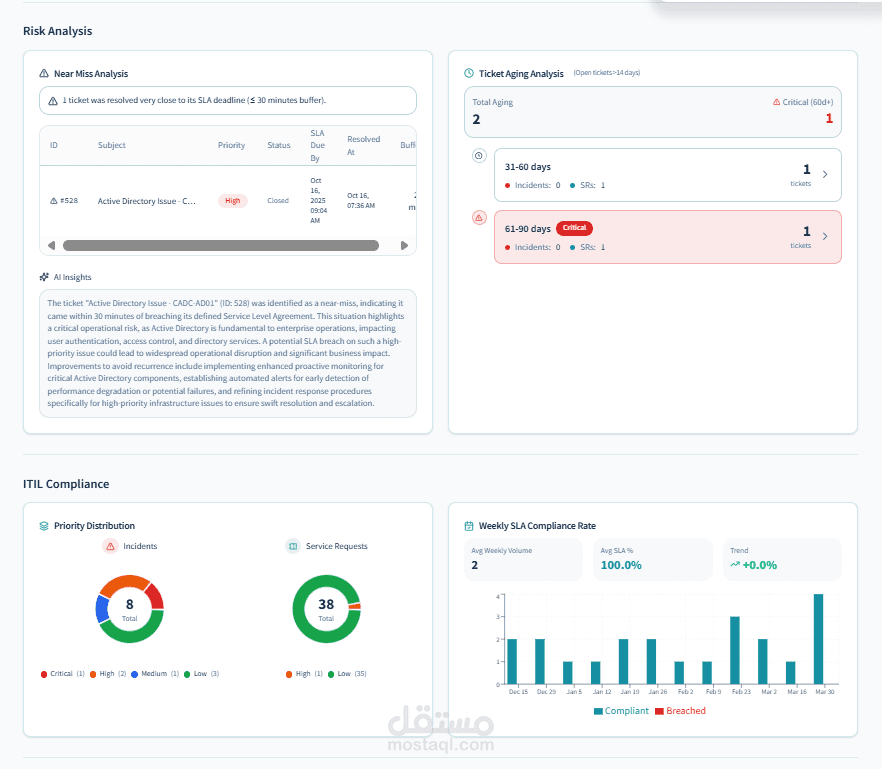
1. SLA & KPI Analytics Engine

Designed a system to compute and track critical operational KPIs, including:

SLA compliance rates (achieved 100% in reporting scenarios)

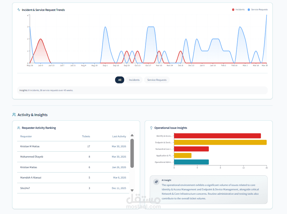
Incident response and resolution performance

Service request lifecycle tracking

Ticket aging and backlog analysis

Priority distribution and workload balancing

This enables real-time visibility into operational health and SLA adherence.

2. Operational Intelligence & Insights Layer

Built an AI-assisted insights system that automatically generates:

Executive summaries

Key highlights and achievements

Risk identification and focus areas

Actionable recommendations

For example, the system identifies patterns such as:

Near SLA breaches (near-miss analysis)

Backlog risks and aging tickets

Monitoring inefficiencies (alert noise, thresholds)

This transforms raw metrics into decision-ready intelligence.

3. Monitoring & Observability Integration

Integrated infrastructure monitoring data into the platform, covering:

VMware infrastructure

Servers and network devices

Application-level monitoring

Availability and uptime tracking (≥99.9%)

Performance metrics (CPU, memory, disk, latency)

The system also supports:

Self-healing automation insights

Alert noise reduction (~30%)

Proactive anomaly detection signals

4. Unified Operational Dashboard

Designed a structured dashboard aligned with ITIL best practices, including:

Executive SLA Dashboard

Incidents & Service Requests Overview

SLA Compliance Summary

Ticket Aging & Backlog Analysis

Priority Distribution

Performance Trends & Insights

Monitoring & Availability Views

This provides a single pane of glass for MSP operations.

5. Automated Reporting System

Built a system that generates client-ready operational reports, including:

Executive summary

SLA performance overview

Incident & service request breakdown

Monitoring and availability analysis

Risks, highlights, and recommendations

The reports are:

Structured and consistent

Business-readable (not just technical)

Aligned with enterprise MSP reporting standards

6. Proactive Operations & Optimization Design

Designed the system to support continuous operational improvement, including:

Threshold optimization for monitoring alerts

Expansion of monitoring coverage (applications, SAP, etc.)

Predictive capacity and performance insights

Automation-driven remediation (self-healing playbooks)

This shifts operations from reactive to proactive.

Key Strengths of the System

Transforms operational data into executive insights

Combines SLA analytics with AI-generated intelligence

Aligns with real-world MSP and ITIL practices

Supports proactive monitoring and automation-driven operations

Provides unified visibility across incidents, requests, and infrastructure

Scalable for multi-client managed services environments

Outcome

The platform enables organizations to:

Achieve and maintain high SLA compliance (up to 100%)

Improve incident response and resolution efficiency

Reduce operational noise and monitoring overhead

Identify risks before SLA breaches occur

Gain full visibility into infrastructure health and performance

Deliver professional, automated operational reports to stakeholders

It effectively acts as an Operational Intelligence Layer for Managed Services, combining data, analytics, and AI to elevate service delivery performance.

بطاقة العمل