تفاصيل العمل

Project Overview

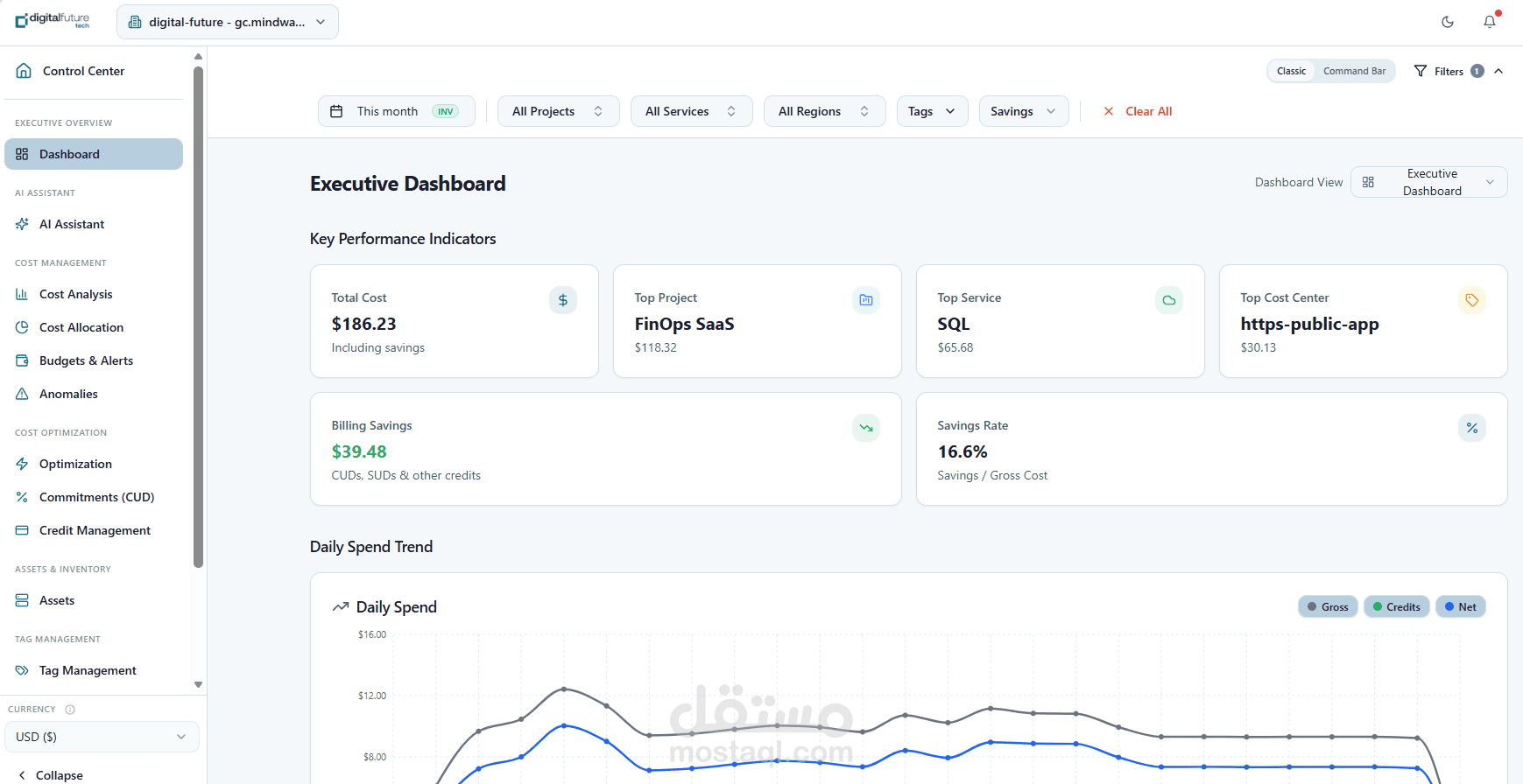
I worked on the design and implementation of an enterprise-grade FinOps platform focused on cloud cost visibility, allocation, and optimization across modern cloud environments.

The goal of the platform is to help organizations understand where their cloud spend goes, who owns it, and how to optimize it, through a unified dashboard and intelligent backend analytics.

The system supports:

Cost analytics across multiple dimensions (projects, services, regions, tags)

Cost allocation and chargeback models

Resource utilization and waste detection

Budget tracking and alerting

Forecasting and anomaly detection (AI-assisted)

My Role

I was responsible for backend architecture design, data modeling, and FinOps logic implementation, as well as contributing to system design decisions and frontend integration planning.

My work focused on building a production-ready, scalable system rather than a demo or prototype.

Architecture & Planning

I designed the system following a backend-driven architecture, where all logic, permissions, and calculations are enforced server-side.

Tech Stack & Frameworks

Frontend: React.js (Lovable platform for rapid UI development)

Backend: Node.js (Express-based API layer)

Cloud: Google Cloud Platform

Cloud Run (containerized backend services)

Cloud SQL (PostgreSQL for relational data)

BigQuery (billing data source)

Orchestration & AI: n8n + Gemini (for insights and reporting)

Key Engineering Contributions

1. FinOps Data Modeling & Query Layer

Designed a provider-agnostic cost schema on top of BigQuery billing exports

Built reusable query patterns for:

Cost aggregation (daily / monthly / invoice-based)

Credits handling (CUD, discounts, promotions)

Multi-dimensional filtering (projects, services, tags, regions)

2. Global Filtering & API Standardization

Implemented a centralized filter parsing system across all analytics APIs

Unified handling of:

Date ranges (usage vs invoice mode)

Projects, services, regions

Tags and labels

Ensured secure scoping (no data leakage across users)

3. Cost Allocation & Ownership Logic

Built allocation models using:

Tags

Projects

Synthetic “owner department” mapping

Enabled chargeback-style reporting for internal cost ownership

4. Contract & Commitment Management

Designed and implemented:

Contract-level aggregation across periods

Health scoring system based on:

Time progress vs spend progress

Standardized scoring logic across all services

5. Anomaly Detection & Forecasting (AI Integration)

Designed backend pipeline for:

Daily cost anomaly detection

Forecasting using trend-based models

Integrated with n8n workflows + Gemini for:

Automated insights

Executive summaries

6. Security & Access Control

Implemented RBAC + scope-based access control

Enforced all permissions at backend level

Designed system to support:

Multi-tenant isolation

Billing account–level access control

Key Strengths of the System

Fully backend-driven and secure architecture

Designed for multi-cloud scalability

Clean separation between UI, logic, and data

Production-ready (not demo logic)

Extensible for advanced FinOps capabilities

Outcome

The platform provides a single pane of glass for cloud cost management, enabling organizations to:

Track and understand cloud spending

Assign clear ownership

Detect anomalies early

Optimize infrastructure costs

Build a mature FinOps practice

بطاقة العمل

اسم المستقل
عدد الإعجابات
0
عدد المشاهدات
9
تاريخ الإضافة
تاريخ الإنجاز
المهارات