تفاصيل العمل

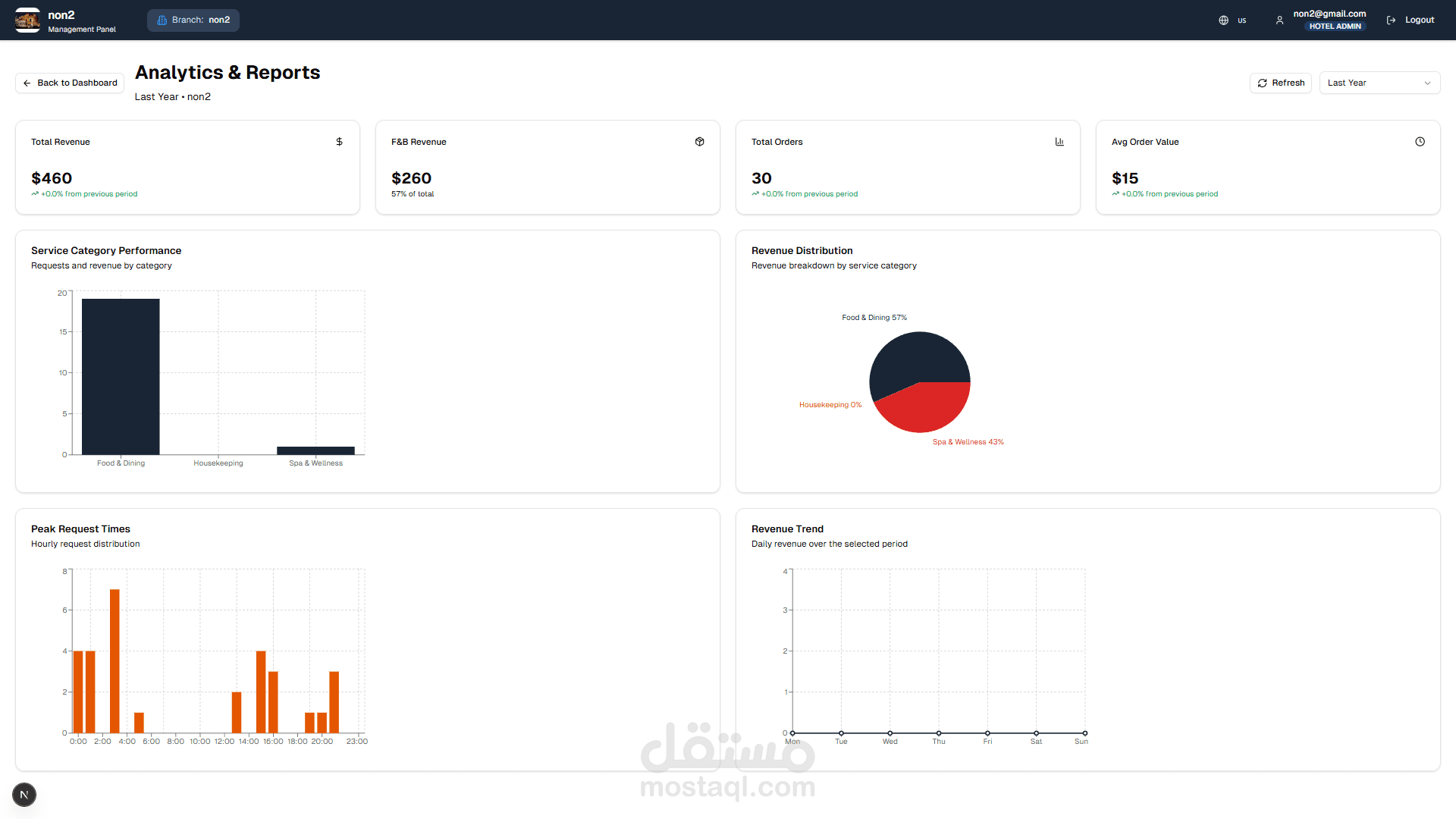
قمت بتطوير نظام ويب متكامل لإدارة الفنادق متعدد المستأجرين باستخدام Next.js وTypeScript وPrisma، يتيح إدارة الفنادق والفروع والغرف، والخدمات والطلبات والمستخدمين، مع لوحة تحكم تحتوي على صلاحيات متعددة وإحصائيات وتقارير تفصيلية للطلبات.

يدعم النظام QR Code لكل غرفة لتمكين النزلاء من الطلب بسهولة، وتعدد اللغات، وتحليلات الأداء، مع إمكانية تخصيص واجهة الضيف حسب هوية الفندق وما يحدده مدير الفندق.

كما يحتوي على واجهة خاصة للموظفين لإدارة الطلبات، تحديث حالتها بشكل فوري، وتحسين سرعة وكفاءة الخدمة. تم نشر النظام وتشغيله على منصة Vercel.

بطاقة العمل

اسم المستقل
عدد الإعجابات
0
عدد المشاهدات
7
تاريخ الإضافة
تاريخ الإنجاز
المهارات