تفاصيل العمل

تفاصيل العمل

الهدف الأساسي من المشروع كان تحقيق أعلى عائد ربحي من الإعلانات الرقمية (Profit Optimization) بدل التركيز فقط على مؤشرات الأداء السطحية مثل CTR و CVR.

لاحظنا أن معظم الحملات التسويقية في السوق بتسعى لزيادة عدد العملاء فقط، بينما الأهم هو رفع القيمة الناتجة من كل عميل (Average Order Value) وتحسين جودة الإيرادات وليس حجمها فقط.

مرحلة التحليل والتحضير

بدأنا بتحليل تفصيلي لأداء الحملات السابقة خلال آخر 3 أشهر مع مراجعة دقيقة لرحلة العميل الكاملة بعد الشراء.

استخدمنا بيانات المبيعات + التحليلات السلوكية من Meta Pixel وGoogle Analytics لتحديد الفئات الأعلى ربحية.

تم التنسيق مع فريق تطوير المنتجات لفهم الفروق بين أداء كل منتج وتحديد عوامل تؤثر على القيمة المدركة من العميل (Perceived Value).

مرحلة التنفيذ الإعلاني

تم بناء هيكل الحملة على Meta Ads Manager بالصيغة التالية:

1 Campaign بهدف الشراء (Purchase Objective)

1 Ad Set موجه لجمهور محدد حسب القيمة وسلوك الشراء

5 إلى 7 إعلانات متنوعة لاختبار الزوايا الإبداعية (Visuals / Copy / Offers)

إدارة الميزانية تمت وفق منهج Dynamic Budget Allocation لضمان أقصى كفاءة إنفاق يومية.

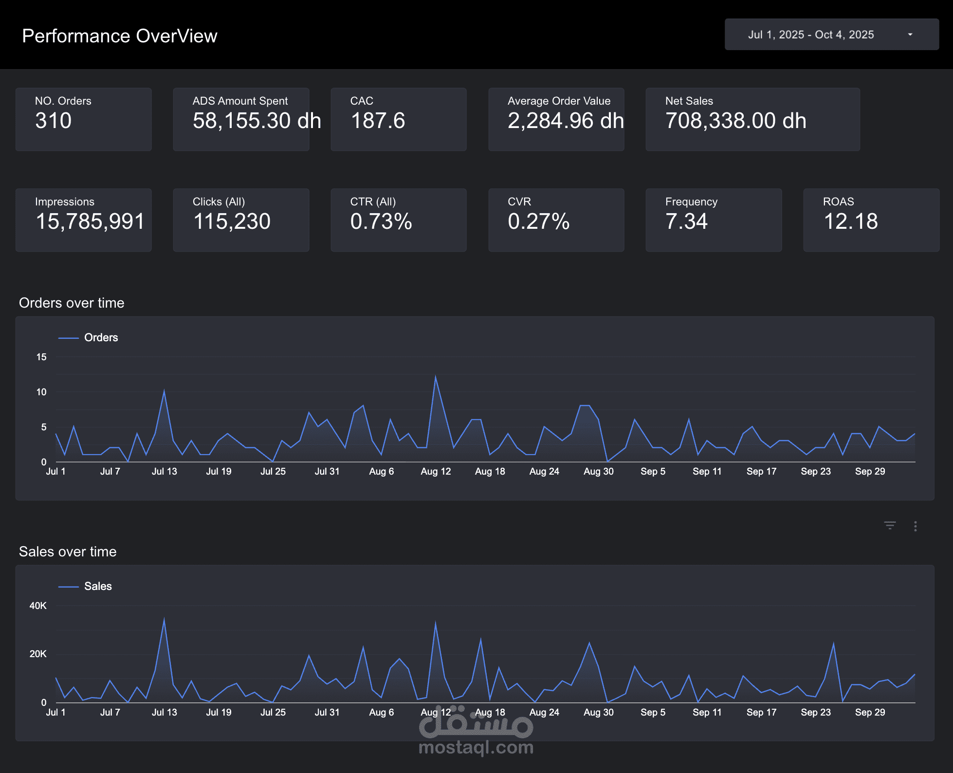
متابعة النتائج لحظيًا وربطها بلوحات أداء عبر Looker Studio لقياس ROAS وAOV بشكل مستمر.

مرحلة التعاون الداخلي

تم إنشاء قناة تواصل مباشرة بين فريق الأداء التسويقي (Performance) وفريق تطوير المنتج (Product Development) لمشاركة البيانات أسبوعيًا.

التحليلات الناتجة من الحملات ساعدت فريق المنتج في تعديل خصائص بعض المنتجات وابتكار حزم جديدة بناءً على ما جذب العملاء فعليًا.

النتائج النهائية

زيادة متوسط قيمة الطلب (AOV) من 1300 AED إلى 2200 AED خلال 6 أسابيع.

تحقيق ROAS أعلى بـ 70% من متوسط السوق في نفس الفئة.

انخفاض CAC بنسبة 23%.

استقرار الحملة لأكثر من 3 أشهر بدون انخفاض في الأداء.

الأدوات المستخدمة

Meta Ads Manager (لتنفيذ الحملات وإدارة الميزانية).

Google Analytics وMeta Pixel (لتتبع سلوك المستخدم والتحويلات).

Power My Analytics + Looker Studio (لربط البيانات وتحليل الأداء المالي).

WooCommerce Dashboard (لمراجعة الإيرادات الفعلية وربطها بالحملات الإعلانية).

بطاقة العمل

اسم المستقل
عدد الإعجابات
0
عدد المشاهدات
1
تاريخ الإضافة
تاريخ الإنجاز
المهارات