نظام إدارة نقاط البيع (POS) المتكامل Next js - laravel

تفاصيل العمل

نظام إدارة نقاط البيع (POS): الحل الشامل لإدارة العمليات اليومية بكفاءة وابتكار

نظام POS مصمم خصيصًا لتلبية متطلبات المؤسسات والشركات عبر مختلف القطاعات. يجمع بين الأدوات المتقدمة والواجهات التفاعلية لتمكينك من إدارة شاملة للطلبات، المرتجعات، الفواتير، والدردشة بين الموظفين، مع تقديم دعم كامل لأقسام مثل:

المبيعات

المحاسبة

إدارة المخزون

الإدارة العامة

المميزات الرئيسية:

إدارة الأقسام المتكاملة:

يوفر النظام أدوارًا مخصصة تشمل مندوب المبيعات، الكاشير، مدير المتجر، إدارة المخزون، المحاسبة، والإدارة لضمان سير العمل بسلاسة.

تكامل البيانات:

جميع الوحدات مترابطة لتوفير بيانات دقيقة وآنية في الوقت الفعلي، مما يعزز اتخاذ القرارات الاستراتيجية.

واجهة مستخدم سهلة ومريحة:

تصميم مرن وبسيط يضمن سهولة التنقل والوصول السريع إلى الوظائف المطلوبة.

إدارة الطلبات والفواتير:

أدوات فعالة لتتبع الطلبات، إنشاء الفواتير، وإدارة المرتجعات بكل يسر.

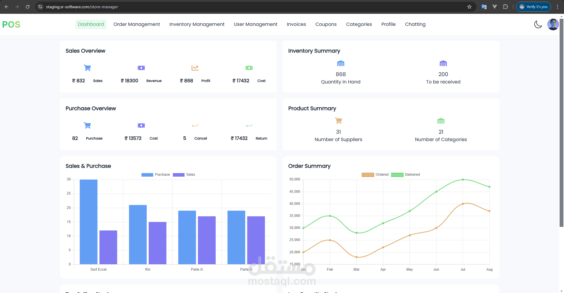
إحصائيات دقيقة:

تتبع شامل لإحصائيات المبيعات، المشتريات، والمدفوعات لمساعدة الإدارة على التخطيط المستقبلي.

الدردشة الداخلية:

تمكين الفريق من التواصل الفوري لتحسين التنسيق وسرعة الاستجابة.

دعم متعدد اللغات:

واجهات تدعم العربية والإنجليزية لتلبية احتياجات المستخدمين من مختلف الجنسيات.

تقارير وتحليلات متقدمة:

لوحات معلومات توفر رؤى تفصيلية حول الأداء المالي، إدارة المخزون، ونمو المبيعات لتعزيز الإنتاجية.

أمان البيانات:

حماية كاملة للمعلومات الحساسة من خلال تقنيات تشفير متقدمة ونظام تسجيل دخول آمن.

إدارة الحجوزات والطاولات:

أدوات مخصصة لإدارة طلبات وحجوزات الطاولات لتعزيز رضا العملاء.

التقنيات المستخدمة:

Laravel (Back-end):

إطار عمل قوي لإدارة العمليات الخلفية، مثل:

إنشاء وإدارة واجهات API.

التعامل مع قواعد البيانات الكبيرة.

إدارة الأمان والمصادقة.

يقدم دعمًا ممتازًا للتعامل مع قواعد بيانات SQL الضخمة مثل MySQL أو PostgreSQL.

Next.js (Front-end):

إطار عمل React مخصص لإنشاء واجهات مستخدم سريعة وسهلة الاستخدام.

يدعم Server-Side Rendering (SSR) وStatic Site Generation (SSG) لتحسين الأداء وتجربة المستخدم.

يوفر مرونة في إدارة مكونات الواجهة الأمامية.

SQL (Database):

قواعد بيانات قوية لإدارة البيانات الضخمة.

استخدام تقنيات مثل الفهرسة (Indexing) والتحسين (Optimization) لتسريع العمليات.

دعم PostgreSQL أو MySQL لميزاتها القوية في الأداء والقدرة على التعامل مع كميات هائلة من البيانات.

نظامنا يمثل حلاً مبتكرًا يعزز الكفاءة التشغيلية ويقلل الأخطاء، مما يتيح للمؤسسات تحقيق أهدافها بسهولة واحترافية.

بطاقة العمل

اسم المستقل
عدد الإعجابات
0
عدد المشاهدات
98
تاريخ الإضافة
تاريخ الإنجاز
المهارات