تفاصيل العمل

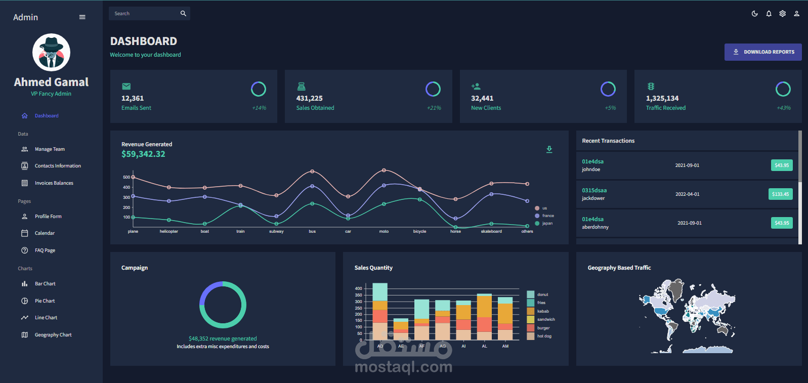
لوحة التحكم (Admin Dashboard) هي الواجهة التي يستخدمها مسؤولو الموقع للتحكم في جميع جوانب الموقع، بما في ذلك المحتوى والمستخدمين والإعدادات. وهي أداة أساسية لأي موقع ويب كبير أو معقد، حيث توفر طريقة منظمة وسهلة الاستخدام للمسؤولين للوصول إلى المعلومات وإجراء التغييرات.

تتمثل أهمية لوحة التحكم في موقع الويب فيما يلي:

توفير الوصول إلى جميع جوانب الموقع: تمنح لوحة التحكم المسؤولين الوصول إلى جميع المعلومات والإعدادات التي يحتاجونها للتحكم في الموقع، بما في ذلك المحتوى والمستخدمين والإعدادات الفنية.

تبسيط عملية إدارة الموقع: تجعل لوحة التحكم من إدارة الموقع مهمة أسهل من خلال توفير طريقة منظمة وسهلة الاستخدام للوصول إلى المعلومات وإجراء التغييرات.

تحسين الكفاءة: يمكن أن تساعد لوحة التحكم المسؤولين على تحسين كفاءتهم من خلال توفير طريقة أسرع وأسهل للوصول إلى المعلومات وإجراء التغييرات.

تتضمن بعض المهام الشائعة التي يمكن للمشرفين القيام بها في لوحة التحكم ما يلي:

إنشاء وتحرير المحتوى: يمكن للمشرفين إنشاء وتحرير المحتوى على الموقع، مثل المقالات والصفحات والمنتجات.

إدارة المستخدمين: يمكن للمشرفين إدارة المستخدمين على الموقع، مثل إنشاء المستخدمين وتعديل بياناتهم وحذفهم.

مراقبة النشاط: يمكن للمشرفين مراقبة نشاط المستخدمين على الموقع، مثل تسجيل الدخول وتسجيل الخروج وعرض المحتوى.

ضبط الإعدادات: يمكن للمشرفين ضبط إعدادات الموقع، مثل إعدادات البريد الإلكتروني وإعدادات الخصوصية.

بطاقة العمل

اسم المستقل
عدد الإعجابات
0
عدد المشاهدات
630
تاريخ الإضافة
المهارات